Phân Tích Hiệu Suất Sản Phẩm - Hướng Dẫn cho Nhà Sáng Tạo
14/01/2026
Bài viết này sẽ hướng dẫn bạn cách sử dụng Phân Tích Sản Phẩm, giúp bạn hiểu rõ những sản phẩm nào đang đem lại doanh thu, hoa hồng và hoàn tiền cao nhất, từ đó, bạn có thể tối ưu hóa chiến lược sản phẩm một cách hiệu quả.
Tính năng nổi bậtXem hiệu suất GMV, hoa hồng, lưu lượng truy cập và hoàn tiền của các sản phẩm bạn đã bán
Xem video và buổi LIVE nào bán được nhiều sản phẩm nhất
Hiểu sâu hơn lý do tại sao bạn mất khách hàng và ai quan tâm đến các sản phẩm bạn đang quảng bá

Cách sử dụng Phân Tích Sản Phẩm
Xem Phân Tích Sản Phẩm cấp độ cao – tìm những sản phẩm đem lại doanh thu, hoa hồng và số tiền hoàn lại cao nhất để bạn có thể tối ưu hóa chiến lược sản phẩm của mình.Phân tích sản phẩm chuyên sâu – bấm vào bất kỳ sản phẩm nào để tìm hiểu sâu hơn các chỉ số hiệu suất.
Nắm được hiệu suất sản phẩm của các kênh khác nhau – kiểm tra xem kênh nào đang tạo ra nhiều lượt chốt đơn, buổi LIVE, video hoặc trang trưng bày nhất.
Phân tích phễu chốt đơn – Bằng cách so sánh tỷ lệ chốt đơn của các sản phẩm khác nhau, bạn có thể hiểu sâu hơn sản phẩm nào đang không được quan tâm, để từ đó tối ưu hóa hiệu suất.

Trên ứng dụng TikTok
Truy cập thông qua: Trung tâm Nhà Sáng Tạo TikTok Shop > dữ liệuDữ liệu sẽ hiển thị cho ngày hôm nay và 7 ngày vừa qua. bấm vào [>] ở phần số liệu để truy cập vào trang Dữ liệu.Phần Các số liệu chính cung cấp cho bạn thông tin tổng quan về hiệu suất trong khoảng thời gian bạn đã chọn. Phần này được chia thành hai tab: Tổng quan và Hoa hồng. Bạn có thể chuyển qua lại tùy ý giữa hai tab này.
| ![]() |
| Chọn thời gianBạn có thể chọn xem dữ liệu cho [Hôm nay], [Hôm qua], [7 ngày qua] hoặc [Tùy chỉnh].Sản phẩmNếu bấm vào [Sản phẩm], bạn sẽ chuyển đến trang tổng quan sản phẩm, tại đây, bạn có thể xem tất cả các sản phẩm bạn đang quảng bá cũng như các số liệu tương ứng của sản phẩm.Hiệu suất của sản phẩmTrong phần này, bạn có thể xem các số liệu GMV, Hoa hồng ước tính và số lượng Mặt hàng đã bán của các sản phẩm có hiệu suất cao nhất.Bạn sẽ được cung cấp Điểm chất lượng quảng cáo (PQP). Đây là hệ thống điểm 5 sao, từ 0 (nghiêm trọng) đến 5 (xuất sắc), giúp Nhà Sáng Tạo lựa chọn các cửa hàng và sản phẩm tốt hơn, đáng tin cậy hơn để quảng bá cho khán giả. | ![]() |
| Hiệu suất của sản phẩmTại đây, bạn có thể xem danh sách tất cả các sản phẩm của mình, cũng như các số liệu như GMV, Hoa hồng ước tính và số lượng Mặt hàng đã bán.Sản phẩm hàng đầuBạn có thể dễ dàng tìm thấy sản phẩm có hiệu suất cao nhất tại đây, giúp bạn nắm được sản phẩm nào đang đạt hiệu suất cao trong việc thu hút đối tượng khán giả và do đó đem lại hoa hồng cho bạn.Danh sách sản phẩmĐể tìm kiếm sản phẩm dễ dàng, bạn có thể tìm kiếm theo tên sản phẩm trong thanh tìm kiếm. | ![]() ![]() |

Trên Trình phát LIVE trên máy tính
- Xếp hạng sản phẩm và Danh sách sản phẩm
Truy cập vào: Trình phát LIVE trên máy tính > La bàn dữ liệu > Phân Tích Sản PhẩmTrong phần này, bạn có thể thực hiện các thao tác sau:Danh sách sản phẩm
Xuất dữ liệu
Tìm kiếm sản phẩm
| ![]() |
Truy cập vào: Trình phát LIVE trên máy tính > La bàn dữ liệu > Xếp hạng sản phẩmXem hiệu suất của sản phẩm dựa trên các khía cạnh khác nhau như Doanh thu, Hoa hồng, Video sản phẩm và tỷ lệ hoàn tiền.
| ![]() |
- Các chi tiết sản phẩm
| Chi tiết sản phẩmTại đây, bạn có thể xem tất cả các thông tin chi tiết về từng sản phẩm như trạng thái doanh số, các chỉ số doanh thu/hoàn tiền/lưu lượng truy cập và chất lượng của các kênh khác nhau. | ![]() |
| Hiệu suất của sản phẩmTại đây, bạn có thể xem thông tin chi tiết về doanh thu, hoàn tiền và hiệu suất lưu lượng truy cập của sản phẩm trong các kênh Tất cả/Buổi LIVE/Video/Khoảng thời gian. | ![]() |
Phân tích kênh theo doanh thuXem các kênh dựa trên số tiền doanh thu được tạo ra cho từng sản phẩm.
| ![]() |
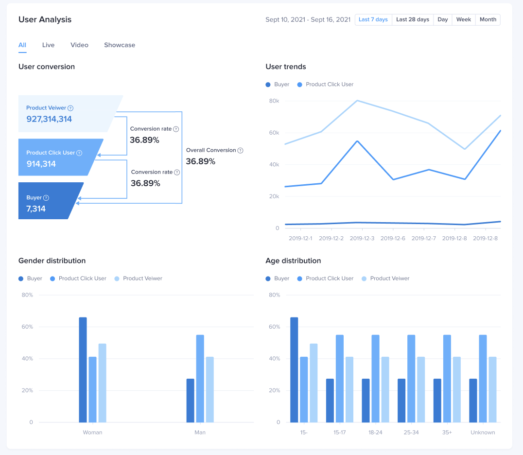
| Phân tích lượt chốt đơn của người dùngTại đây, bạn có thể xem số lượng người dùng và tỷ lệ chốt đơn cho từng giai đoạn của phễu chốt đơn, bao gồm xem sản phẩm – bấm chuột – doanh thu. Bạn cũng có thể xem dữ liệu này theo các kênh khác nhau:Xu hướng người dùngBạn có thể xem xu hướng người dùng cho từng loại kênh: Tất cả/LIVE/Video/Trưng bày và hoạt động ở giai đoạn xem/bấm chuột/doanh thu.Hồ sơ người dùngBạn có thể xem dữ liệu nhân khẩu học cho từng kênh ở mọi giai đoạn của phễu chốt đơnBạn cũng có thể xem dữ liệu so sánh hồ sơ người dùng ở các giai đoạn khác nhau là xem/bấm chuột/doanh thu. | ![]() |

Câu hỏi thường gặp (FAQ)
- Tại sao không có dữ liệu cho các Trang hồ sơ người dùng và chỉ số số người xem khi chọn khoảng thời gian tùy chỉnh?
Khi chọn một khoảng thời gian tùy chỉnh, Trang phân tích người dùng không hiển thị. Bạn nên xem số liệu phân tích người dùng bằng cách sử dụng khoảng thời gian 7 ngày qua, 28 ngày qua, ngày, tuần và tháng.









